
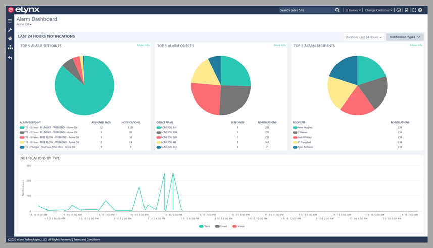
This is the year you and your team can make a change. Make alarm fatigue a thing of the past with eLynx's all new Alarm Dashboard. The Alarm Dashboard is a bird's eye view of everything you need to know about the alarms being sent to your team. You can quickly comprehend the number of alarms each employee receives on a daily basis. View what types of alerts or assets alarm the most often. eLynx created the Alarm Dashboard to help you and your team see what alarms are working for you and which ones aren't.

Periodically review set point accuracy. Too many setpoints or thresholds that are too tight can trigger alarm fatigue in employees. The Alarm Dashboard displays information about notifications sent from alarm setpoints, allowing users to pinpoint noisy alarms and prevent alarm fatigue symptoms. Generate a treatment plan to clean up the set points to maximize efficiency and minimize alarm fatigue.

Assess the methods in which employees are reacting to alarms and adjust asset health plans accordingly. When employees recognize and respond to alarms, redundant notifications won’t be delivered to the next tier of alarm recipients. Furthermore, ensure the right people are getting notified at the right time by incorporating shift schedules into alarm schemes. When alarm management is managed properly, employees only receive alarm notifications during their work shift.

Easily pinpoint the assets that cause the most problems and the types of alarm notifications being sent out most. Assets with a noisy alarm history can offer little insight into asset health. Positively impact the overall operational safety of your team by improving asset health.

If your operations team is not currently utilizing the Alarm Dashboard, take advantage of a free training session with one of our Customer Success Team members. Reach out to the Customer Success Team today, and schedule a time to begin reducing alarm fatigue today.